
世界多个国家大力发展新能源汽车,全球新能源风头正劲。我国的新能源乘用车市场上,以锂电池为动力核心的纯电动车自然还是最大的代表。伟德官网注册,是国内领先的专业智能装备制造和服务商,目前已经在新能源版块进行布局,利用自身在自动点胶行业中多年的经验,配合新能源锂电池新品的涂胶工艺,为行业提供锂电涂胶装备整体解决方案。
伟德平台手机版官网锂电涂胶装备整体解决方案,即是基于新能源锂电池封装段,通过对电芯、侧板、端板、绝缘片、壳体、PACK、下箱体等进行涂胶来实现粘接、密封、导热等功能,其性能要求和稳定性均达到国际领先水平。接下来,我们来系统认识一下伟德平台手机版官网锂电涂胶装备整体解决方案吧!
一.锂电涂胶装备整体解决方案赋能动力电池高质量发展
动力电池由单节电池组成电池模组,多个模组组成动力电池包,由输出接口进行电能总输出。因车辆行驶路况的复杂性,对车辆尤其是电池包的抗穿刺、抗振、防水防潮、冷热屏蔽、散热等要求极高,而涂胶工艺是实现电力驱动系统稳定、高效、持久、安全工作的一个核心因素之一。
伟德平台手机版官网动力电池涂胶工艺贯穿了小到单节电池,大到电池Pack整个生产流程中,功能从紧固、粘接到降噪、防振、散热、再到防水,胶水也从热熔胶、导热硅胶到发泡硅胶、密封橡胶、再到合成橡胶等,以保证动力系统的稳定性、安全性和耐用性,具体有以下四大作用:
一是为动力电池提供防护效果,伟德平台手机版官网锂电涂胶装备整体解决方案可以有效地防止电池内部零部件的松动或移位,以及外部物质的进入,从而保护电池内部结构和性能;
二是提高电池机械强度,伟德平台手机版官网锂电涂胶装备整体解决方案可以增加电池组件之间的粘合力和机械强度,提高电池的抗振动和抗冲击能力,帮助电池应对更复杂的使用环境;
三是增强电池密封性,伟德平台手机版官网锂电涂胶装备整体解决方案可以填充电池组件之间的微小空隙,形成完整的密封屏障,防止电解质泄露和外部物质的进入;
四是改善电池散热性能,伟德平台手机版官网锂电涂胶装备整体解决方案可以实现电池组件之间热量的快速传递,改善电池的散热性能,降低电池温度,延长电池使用寿命。
二.伟德平台手机版官网锂电装备在动力电池中的涂胶应用
目前动力电池的封装种类共有三大形式:软包、圆柱形和方形,直观上它们的不同点只在于形状上,但同时它们在技术开发和涂胶应用角度上也有着不同。伟德平台手机版官网根据客户不同电池种类和形式,可提供定制化的动力电池涂胶设备和解决方案,致力于为新能源汽车市场及动力电池行业的发展提供助力。
1、软包电池组装涂胶解析
电芯与电芯之间的粘接——结构粘接
①基材:铝板和外包PET膜
②要求:粘接定位,导热,与PET膜和铝板粘接性好
③胶水:双组份聚氨酯结构胶/单组份有机硅胶/双组份硅胶
2、圆柱形电池组装涂胶解析
(1)导电片与模组壳体的粘接
①基材:PC片和镍片/铝片 镍片/铝片和ABS/PC
②要求:粘接定位,耐温-40℃~85℃ 快速定位;
③胶水:第四代丙烯酸结构胶/耐高温热熔胶
(2)电芯灌封
①要求:导热,固定电芯,减震,阻燃,增加安全性,低密度
②胶水:双组份导热硅胶
(3)圆柱形电池底部的粘接固定
线束隔离板,焊点位置保护胶
①要求:阻燃,低气味,对铜,铝,PVC,PP,硅胶材料无腐蚀性,尽可能快速固化
②胶水:阻燃黄胶,UV胶,环氧保护胶
(4)圆柱电池支架固定
①性能要求:耐老化性能优异,柔韧性能好
②胶水:丙烯酸结构胶

3、方形电池组装涂胶解析
(1)壳体粘接
①基材:铝合金壳体与PC粘接
②要求:快速定位,与铝合金壳体和PC粘接良好;
③胶水:耐高温热熔胶
(2)PA
①要求:两基材之间的粘接强度在5MPa以上,耐振动,在-40℃~85℃的温度范围内,耐冲击性好。操作时间控制在30-40分钟内.
②胶水:环氧结构胶/第四代丙烯酸结构胶
(3)底板与电芯之间的导热
①要求:环保,具有触变性,导热性好,室温下能快速固化;
②胶水:环氧结构胶/第四代丙烯酸结构胶

4、汽车动力电池其它涂胶点:
1、BMS电池管理系统
①电路板涂覆要求:单组份,可刷涂,立面不流淌,可操作时间长
②胶水:单组份硅胶
2、箱体密封
①要求:低强度,易拆卸,慢表干,较高伸长率
②胶水:单组份硅胶/MS胶
3、电池的螺纹锁固
①要求:能满足要求的振动,机械冲击,跌落,翻转,模拟碰撞等测试
②胶水:厌氧螺纹锁固胶
4、铭牌粘接
①基材:大部分是铝合金和表面经过处理的钢铁件
②要求:耐振动,胶层有韧性,初粘力强,胶黏剂具有一定的触变性,对基材粘接力好
③胶水:丙烯酸结构胶/低温固化环氧胶
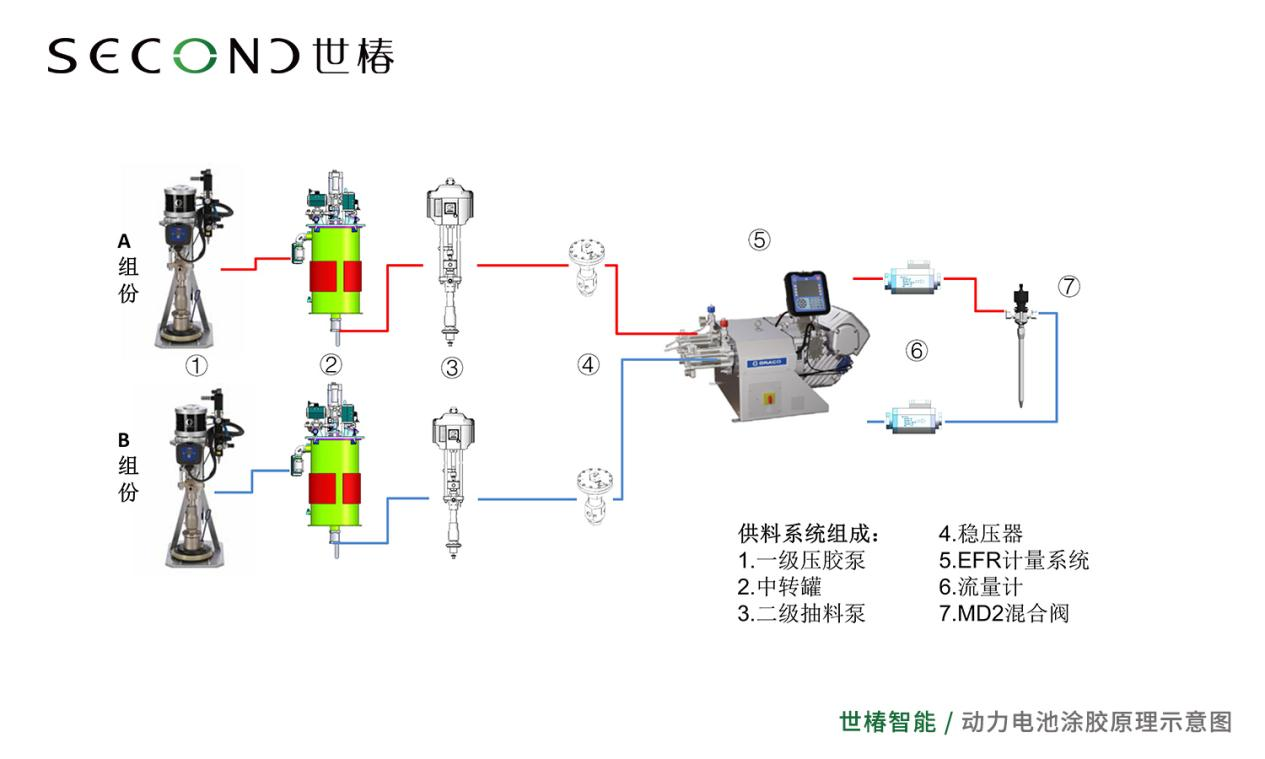
三.高端锂电涂胶装备智能制造“显身手”
伟德平台手机版官网动力电池涂胶机设备主体由上料系统、中转系统、供料系统、计量系统、分配系统等组成,搭配缺料监控、压力监控、流量监控等功能,通过软件控制和信息化管理(MES系统)集成为一个具备胶水原料处理、精确计量、自动混合的涂胶机,具备出胶连续均匀、高稳定、高精度、高耐磨等优势性能,有效提高了产线的整体生产效率。

锂电池电芯涂胶机具有以下技术特点:一是采用NXT技术的固瑞克压盘泵和高密封性中转桶,实现胶水的加热、搅拌、真空脱泡,低液位报警,加料不停机;二是采用双伺服计量系统PR-Xv,耐磨蚀性设计,材料先进先出,出胶流量稳定,高精度,高重复性;三是采用模块化设计的分配阀TC Valve,降低维护时间和成本,可处理的材料范围广泛;四是具有电机扭矩监测、流体压力检测、自动预冲压和泄压功能;五是配备流量计,出胶量和出胶比例实时监控;六是采用信息化管理系统,可实现工艺数据的传输和保存,兼容MES系统。

锂电池箱体涂胶机具有以下技术特点:一是采用NXT技术的固瑞克压盘泵和高密封性中转桶,实现胶水的加热、搅拌、真空脱泡,低液位报警,加料不停机;二是采用单伺服计量系统EFR,精确涂胶,用途广泛,操作方便,易于维护;三是采用高精度驱动马达,直接控制泵,无需过多维护;四是模块化设计的分配阀MD2,降低维护时间和成本,可处理的材料范围广泛;五是高耐磨计量Z泵,机械连接,配比准确,连续出胶;六是使用高级显示模块ADM,操作方便,集成度高;七是配备流量计,出胶量和出胶比例实时监控;八是采用信息化管理系统,可实现工艺数据的传输和保存,兼容MES系统。

锂电涂胶设备的模块化设计,便于客户的维护维修,节省了维护维修成本。经过反复验证的零部件和控制程序,保证了设备的长期稳定运行,提高了客户的产能。24小时连续生产,胶桶换胶不停机,设备可无人化值守,减少了客户的人工成本。设备关键参数的实时上传,为每一个产品的可追溯性,提供了强力的支持。简洁明了的控制界面,易于操作的控制方式,完善的防呆防错设置,可以轻松的操作,避免了因操作不熟悉导致的损失。

涂胶机设备还可搭载机械手进行涂胶,设备柔性程度高,可与产品前后工序进行连线生产,从最大程度上提高产品质量,节约人力。

伟德平台手机版官网动力电池涂胶机,应用于锂电行业知名大品牌,研发快速突破和市场批量应用,铸就了1946伟伟德在动力电池涂胶领域的领跑地位,为后续更多新能源动力电池涂胶项目的拓展与合作夯实了坚实的基础。
随着汽车技术的发展和低碳环保的要求,动力电池迎来了不断的技术革新,对其制造装配技术提出了更多的挑战,自动化涂胶、点胶在动力电池领域的应用成为行业关注的重点!主动变革,是应对变化最有效的办法。面对汽车产业的巨变和挑战,伟德平台手机版官网将持续创新,更好地为不断壮大的动力电池智造提供技术和产业化服务,也致力成为客户在迎接新能源汽车时代的可靠合作伙伴!